Free OPC UA Client with Real-Time Plotting | OPC Telescope
OPC Telescope is a free OPC UA client with real-time monitoring and live signal plotting capabilities. Unlike traditional OPC clients, OPC Telescope offers a portable, cross-platform solution that requires no installation. Monitor OPC tags in real-time, visualize signal data with live plots, and troubleshoot remote industrial systems—all with a lightweight, modern interface.
Table of Contents
- Why You Need Real-Time OPC Monitoring
- What is OPC Telescope?
- Real-Time Monitoring, Live Plotting, and More
- Free and Portable Design
- Live Signal Plotting: See Every Boolean Transition
- How OPC Telescope Compares to Other OPC Clients
- Why Choose This Free OPC Client
- Frequently Asked Questions
Why You Need Real-Time OPC Monitoring
Working with industrial automation systems often means dealing with remote servers across the globe. High latency, limited bandwidth, and the need to quickly diagnose issues without local access. These are daily realities for automation engineers.
Traditional OPC clients like Kepware QuickClient work well in the office, but they fall short when you're troubleshooting from a hotel room in another country with spotty internet. You can see the current value of a tag, but if you need to verify that a boolean signal actually toggles from false to true and back, you might miss the transition entirely due to low frame rates.
This is where OPC Telescope comes in: A free OPC UA client with real-time monitoring and live signal plotting. Designed specifically for remote troubleshooting in bandwidth-constrained environments.
What is OPC Telescope?
OPC Telescope is a free OPC UA client built to solve the limitations of traditional OPC clients. Built as a small, self-contained binary with all dependencies bundled, it runs anywhere and copies easily over slow network connections. But what really sets it apart are its modern features—real-time monitoring and live signal plotting—that make remote troubleshooting possible and efficient.
OPC Telescope's main interface with intuitive node browsing and real-time data monitoring
Real-Time Monitoring, Live Plotting, and More
Real-Time OPC Tag Monitoring
OPC Telescope uses OPC UA's publish-subscribe mechanism, not traditional polling. This means you receive instant updates when tag values change, ensuring you never miss signal transitions—even brief boolean toggles that other clients miss.
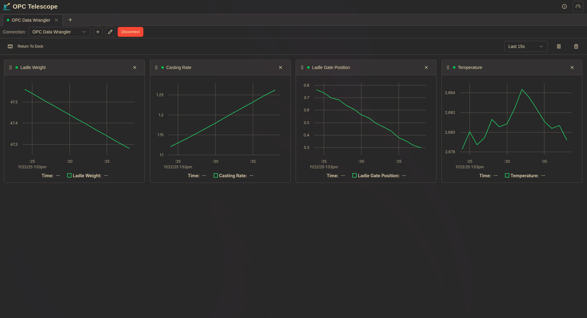
Live Signal Plotting and Visualization
The standout feature of this free OPC client is live signal plotting. Watch rolling time-series charts that visualize your OPC data in real-time. See exactly when values change, catch brief transitions, and analyze signal behavior over time—all without missing a beat.
Drag-and-drop interface for adding OPC tags to live monitoring and plotting
Drag-and-Drop Dashboard
The dashboard provides a clean, organized view of your monitored tags with real-time updates and easy-to-scan layouts. Simply browse your OPC server, drag tags onto the monitoring area, and instantly see their values update.
Interactive dashboard showing real-time tag values and live data charts
Customizable Themes
OPC Telescope includes multiple built-in themes to match your working environment and reduce eye strain during long troubleshooting sessions.
Customizable themes for comfortable viewing in various lighting conditions
Detailed Node Information
When you need to understand the structure and properties of OPC nodes, OPC Telescope provides comprehensive details in an easy-to-read format.
Detailed node information including data type, access level, and metadata
Free and Portable Design
OPC Telescope is completely free—no license fees, no subscription costs, no feature limitations. It was built with remote work in mind:
- 100% Free: No cost, no license, no restrictions for commercial or personal use
- Small Binary Size: Everything needed is bundled into a single executable, weighing under 10MB (even smaller when zipped)
- No Installation Required: Just download and run—only requires a web browser
- Cross-Platform: Works on Windows, Linux, and macOS
- Low Resource Usage: Minimal memory and CPU footprint
- Fast Startup: Ready to connect in seconds
Technical Specifications
| Specification | Details |
|---|---|
| Price | Free |
| Protocol | OPC UA (IEC 62541) |
| Monitoring Method | Publish-Subscribe (not polling) |
| Platforms | Windows 10+, Linux, macOS |
| File Size | < 10MB |
| Dependencies | Web browser (uses WebUI) |
| Installation | Not required |
This portable OPC client is perfect for:
- Remote server troubleshooting over limited bandwidth
- Field service calls with limited connectivity
- Quick diagnostics in production environments
- Development and testing across different machines
Live Signal Plotting: See Every Boolean Transition
Let me share a story from my own experience that inspired OPC Telescope's live plotting feature.
At one job, I frequently worked with remote servers in different parts of the world. One day, I needed to verify that a boolean signal was functioning correctly. It should toggle from false to true and back to false during a specific process.
Using the standard OPC client available (Kepware QuickClient), I could only see the current value. With the refresh rate and network latency, I might easily miss the brief moments when the signal changed state. It was like trying to catch a fleeting event through a narrow window.
I wished there was a way to plot the last few seconds of values, so I could see the transition clearly even if I wasn't staring at the screen at the exact moment it happened.
So I built that feature into OPC Telescope. Now, instead of guessing whether a signal toggled, you can see a rolling time-series chart that shows exactly when and how the signal behaved.
What's more, OPC Telescope uses OPC UA's publish-subscribe mechanism for monitoring, not traditional polling. This means you get real-time updates as soon as values change, without missing any transitions due to network delays or refresh intervals. It's the difference between watching a live feed and checking snapshots every few seconds.
This is about confidence, not just convenience. When you're troubleshooting critical industrial processes remotely, you need tools that give you the full picture, not snapshots.
How OPC Telescope Compares to Other OPC Clients
How does this free OPC client stack up against the alternatives? Here's a comparison:
| Feature | OPC Telescope | Prosys OPC UA Browser | UaExpert | Kepware QuickClient |
|---|---|---|---|---|
| Price | Free | Free | Free | Free |
| Live Rolling Charts | Yes | No | No | No |
| History Graphs | No | Yes | No | No |
| Monitoring Method | Pub-Sub | Polling | Polling | Polling |
| Portable Binary | Yes | Yes | No | No |
| Installation Required | No | No | Yes | Yes |
| Cross-Platform | Win/Linux/Mac | Win/Linux/Mac | Win/Linux | Windows Only |
| File Size | < 10MB | > 100MB | > 50MB | Large |
| Drag-Drop Dashboard | Yes | No | No | No |
All four are solid free OPC UA clients. Prosys OPC UA Browser is a capable option with history graphing. OPC Telescope differentiates with:
- Live rolling charts — see real-time signal changes as they happen, not just historical data
- Pub-sub monitoring — instant updates without polling delays
- Lightweight — under 10MB vs 100MB+, ideal for remote deployment over limited bandwidth
Why Choose This Free OPC Client
OPC Telescope represents a modern approach to OPC client software:
- 100% Free: No cost, no license fees, no feature restrictions
- Real-Time Plotting: Live signal visualization that competitors don't offer
- Remote-First Design: Built for the realities of distributed industrial systems
- Portable: Self-contained binary means no dependency issues
- Modern UX: Clean interface with powerful features that don't get in the way
Whether you're an automation engineer troubleshooting a distant PLC, a system integrator validating a new installation, or a developer testing OPC communications, OPC Telescope gives you the visibility and control you need.
Frequently Asked Questions
What is OPC Telescope?
OPC Telescope is a free, portable OPC UA client designed for real-time monitoring and signal plotting. It features a drag-and-drop dashboard, live data visualization, and works on Windows, Linux, and macOS without installation.
Is OPC Telescope really free?
Yes, OPC Telescope is completely free. There are no license fees, no subscription costs, and no feature limitations. Download and use it for any commercial or personal project.
Can OPC Telescope plot OPC UA data in real-time?
Yes! OPC Telescope includes live signal plotting with rolling time-series charts. This lets you visualize OPC tag values over time and catch brief signal transitions that might be missed with refresh-based monitoring.
How does real-time monitoring work in OPC Telescope?
OPC Telescope uses OPC UA's publish-subscribe mechanism, not traditional polling. This means you receive instant updates when tag values change, ensuring you never miss signal transitions—even brief boolean toggles.
What platforms does OPC Telescope support?
OPC Telescope runs on Windows, Linux, and macOS. It's distributed as a single portable binary with all dependencies bundled, requiring no installation.
How is OPC Telescope different from UaExpert?
While UaExpert is a popular free OPC client, OPC Telescope adds real-time signal plotting, a drag-and-drop dashboard, and a portable single-binary design. OPC Telescope is optimized for remote troubleshooting with limited bandwidth.
How is OPC Telescope different from Kepware QuickClient?
While both are free, OPC Telescope offers:
- Portable design (single binary, no installation)
- Live signal plotting with rolling time-series charts
- Cross-platform support (Windows, Linux, macOS—not Windows-only)
- Pub-sub monitoring instead of polling
- Optimized for remote/low-bandwidth scenarios
Does OPC Telescope require installation?
No. OPC Telescope is a portable, single-binary application. Simply download the executable (< 10MB), extract it, and run. The only requirement is a web browser, as OPC Telescope uses a WebUI for its interface. No installation wizard, no configuration files needed.
Can I use OPC Telescope for commercial projects?
Yes, OPC Telescope is free for both personal and commercial use with no restrictions.
When will OPC Telescope be available for download?
OPC Telescope will be available for free download in January 2026. Register for early access to be notified when it's released.
Download OPC Telescope
We're releasing OPC Telescope as a free download in January 2026. Stay tuned for download links and documentation.
For questions or feedback, reach out on LinkedIn or GitHub.
OPC Telescope is developed by Thingamatronics, creators of OPC Data Wrangler.
Ready to Modernize Your OPC Monitoring?
Join engineers using OPC Telescope for remote troubleshooting and OPC Data Wrangler for ETL pipelines. Register today for early access.
About the Author
Chris Laponsie founded Thingamatronics after a decade of building industrial automation systems and getting frustrated with the tools available. OPC Telescope and OPC Data Wrangler are his answers to the question: “Why is this so hard?”
More from the Blog
The OPC UA ETL Problem Nobody Talks About: Data Transformation
OPC UA ETL data transformation guide: Learn how to handle unit conversions, formula evaluation, and visual DAG pipelines for industrial automation.
Read Article →Why Industrial Engineers Are Learning Python (And Why Jython Isn't Enough)
Real Python for industrial transforms. Plus: how AI makes Python 10x more productive than DSLs.
Read Article →The True Cost of “Free” OPC Tools
5-year TCO analysis: That $0 tool actually costs $47K
Coming Soon